СОГЛАСОВАНО С ЦС профсоюза работников угольной промышленности 13.04.90
СОГЛАСОВАНО Госгортехнадзором СССР 25.04.90
УТВЕРЖДЕНО Министерством угольной промышленности СССР 26.04.90
В руководстве приведены общие положения по борьбе с пылью и параметры пылеподавления. Освещены предварительное увлажнение угольных пластов, обеспыливание воздуха в очистных и подготовительных выработках, борьба с пылью при погрузке и транспортировке, пылевзрывозащита шахт, а также вопросы организации работ по борьбе с пылью, пылевзрывозащите и пылевому контролю и контролю качества применяемых мероприятий.
Руководство предназначено для инженерно-технических работников организаций угольной промышленности, занятых эксплуатацией, проектированием, реконструкцией и строительством шахт. Табл.59, ил.85.
РЕДАКЦИОННАЯ КОМИССИЯ: А.Н.Рудь (председатель), И.Г.Ищук (зам. председателя), Г.С.Забурдяев (ученый секретарь), Г.С.Гродель, М.И.Нецепляев, А.В.Трубицин, В.В.Соболев, В.Н.Мигуля, В.Я.Привыко, Ю.И.Дудин, И.К.Брюховецкий, В.В.Трумель.
ВВЕДЕНИЕ
Руководство является основным нормативным документом по борьбе с пылью и пылевзрывозащите на предприятиях угольной промышленности. Выполнение требований настоящего Руководства обязательно для всех предприятий и организаций угольной промышленности, занятых проектированием, строительством, реконструкцией и эксплуатацией угольных и сланцевых шахт. С вводом настоящего Руководства прекращают действие следующие документы: "Руководство по борьбе с пылью в угольных шахтах" (М., "Недра", 1979); "Инструкция по предупреждению и локализации взрывов угольной пыли. К § 205 Правил безопасности в угольных и сланцевых шахтах" (М., Недра, 1976); "Каталог шахтопластов по взрывчатым свойствам угольной пыли" (М., "Недра", 1973); Типовой проект "Сланцевые заслоны для горизонтальных и наклонных горных выработок" (М., Центрогипрошахт, 1970); типовой проект "Водяные заслоны для горизонтальных и наклонных выработок" (Донецк, Донгипрошахт, 1974); раздел 3 "Руководства по безопасному применению электровзрывания и предупреждения взрывов пыли на сланцевых шахтах" (Макеевка-Донбасс, МакНИИ, 1982); "Временное руководство по борьбе с пылью в сланцевых шахтах" (М., 1986).
Руководство подготовлено ИГД им. А.А.Скочинского, МакНИИ, ВостНИИ, КО ВостНИИ и ИГД Севера ЯФ СО АН СССР.
В подготовке материалов третьего издания Руководства приняли участие:
И.Г.Ищук, Г.С.Забурдяев, Е.А.Беломойцев, (ИГД им. А.А.Скочинского), Б.И.Мягкий, Г.С.Гродель, М.И.Нецепляев, Э.Н.Медведев, Б.М.Кривохижа, А.П.Коренев, Ю.Н.Губский, А.И.Любимова, П.М.Петрухин, П.П.Яремаченко (МакНИИ), А.В.Трубицын, Л.Я.Лихачев, В.Т.Медведев, А.Н.Прозоров, А.А.Трубицын (ВостНИИ), Л.И.Рыжих, А.П.Поелуев (КО ВостНИИ), Е.Н.Чемезов (ИГД Севера ЯФ СО АН СССР), В.Н.Мигуля (Минуглепром СССР), Ю.И.Дудин (Госгортехнадзор СССР).
1. ОБЩИЕ ПОЛОЖЕНИЯ
1.1. Мероприятия по борьбе с пылью и пылевзрывозащите должны осуществляться в соответствии с проектом шахты. Проекты новых и реконструируемых шахт (горизонтов), вскрытия и подготовки блоков, панелей, выемочных полей должны содержать раздел по борьбе с пылью, включающий:
пояснительную записку с обоснованием выбора обеспыливающих и пылевзрывозащитных мероприятий и параметров работы средств борьбы с пылью;
перечень мероприятий по борьбе с пылью и пылевзрывозащите при всех процессах, сопровождающихся пылевыделением (при выемке угля, при проведении горных выработок, при закладочных работах, при погрузке, транспортировании и разгрузке горной массы, в том числе в околоствольном дворе и на объектах поверхностного комплекса);
параметры работы оборудования для борьбы с пылью и пылевзрывозащиты и расположение его по сети горных выработок;
спецификацию на оборудование и материалы для борьбы с пылью и пылевзрывозащиты;
расчет водопровода и схему разводки водопроводной сети по горным выработкам;
рекомендации по оптимальным по пылевому фактору режимам проветривания забоев;
перечень рабочих мест и производственных процессов, где должны применяться противопылевые респираторы;
порядок организации противопылевой службы.
Указанный раздел для новых (реконструируемых) шахт (горизонтов) должен быть согласован с МакНИИ или ВостНИИ.
1.2. В паспортах выемочного участка и проведения и крепления подземных выработок должны быть предусмотрены мероприятия по борьбе с пылью и пылевзрывозащите, составленные в соответствии с настоящим Руководством.
1.3. В разделе проекта и в паспортах выемочного участка и проведения и крепления подземных выработок должно быть предусмотрено использование оборудования, которое выпускается серийно или поступает на шахту в комплекте с горными машинами и оборудованием, и применение дополнительных рекомендуемых мер по снижению запыленности воздуха (приложение 1).
1.4. Эксплуатация горных машин и оборудования, укомплектованных средствами борьбы с пылью, должна производиться в соответствии с заводской документацией. Допускаются изменения конструкции этих средств по согласованию с заводом-изготовителем, МакНИИ или ВостНИИ.
1.5. При изменении паспорта выемочного участка, проведения и крепления подземных выработок, горногеологических или горнотехнических условий должны быть корректированы противопылевые мероприятия.
1.6. Для борьбы с пылью разрешается применять смачиватели, пенообразователи, соли и другие химические вещества, допущенные органами Минздрава СССР.
1.7. В случаях, когда технические и организационные меры не обеспечивают снижение запыленности воздуха на рабочих местах до предельно допустимых концентраций, установленных Минздравом СССР, обязательно применение противопылевых респираторов.
1.8. Программой обучения рабочих, поступающих на шахту или переводимых на работу по другой профессии, должно быть предусмотрено изучение требований настоящего "Руководства...", относящихся к сфере последующей деятельности рабочих.
1.9. Ответственность за состояние средств борьбы с пылью и пылевзрывозащиты на участке и за соблюдение параметров их работы возлагается на начальника участка, за состояние оборудования водоподготовки, состояние пожарно-оросительного трубопровода, а также пневмопровода при пневмогидроорошении (ПГО) по шахте - на главного механика шахты, за состояние противопылевых мероприятий и пылевзрывозащиты в целом по шахте - на технического руководителя предприятия.
Общие положения
2.1. С целью снижения пылевыделения при ведении очистных работ должно применяться предварительное увлажнение угля в массиве. При проведении подготовительных выработок комбайнами избирательного действия по пластам средней мощности и мощным должно применяться предварительное увлажнение угля в массиве.
2.2. Допускается ведение очистных и подготовительных работ по неувлажненному массиву угля в следующих случаях:
на пластах бурых углей, а также на пластах каменных углей с естественной влажностью 12% и более;
если содержание пыли в воздухе рабочей зоны устойчиво поддерживается в пределах предельно допустимых концентраций при применении других способов борьбы с пылью;
если нагнетание жидкости в пласт приводит к ухудшению условий труда и снижает безопасность ведения работ в очистной выработке;
если производство работ по бурению увлажнительных скважин (шпуров) и нагнетанию в них жидкости невозможно по горно-геологическим или горнотехническим условиям.
2.3. Решение о возможности ведения очистных и подготовительных работ по неувлажненному массиву принимается комиссией в составе технического руководителя предприятия, представителей районной горнотехнической инспекции, МакНИИ или ВостНИИ на основании следующих материалов:
результатов замеров запыленности воздуха в рабочих зонах очистной выработки;
акта проведения опытных нагнетаний жидкости в данной выработке или в соседних выработках по тому же пласту с указанием причин нецелесообразности предварительного увлажнения угля в массивах по горнотехническим условиям, акт должен быть утвержден директором шахты;
перечня мероприятий по борьбе с пылью с указанием технически достижимого уровня остаточной запыленности воздуха;
заключения МакНИИ или ВостНИИ.
2.4. Порядок применения предварительного увлажнения угля в массиве и параметры нагнетания жидкости на газоносных и выбросоопасных пластах должны быть увязаны с мероприятиями соответственно по дегазации и борьбе с внезапными выбросами угля и газа.
2.5. Нагнетание жидкости в пласт считается законченным при подаче расчетного количества жидкости в скважину (шпур).
Способы и схемы нагнетания жидкости
2.6. Бурение скважин необходимо производить с применением мер борьбы с пылью в соответствии с требованиями п.4.8. настоящего Руководства.
2.7. Нагнетание жидкости в угольные пласты должно производиться через скважины, пробуренные из примыкающих к очистной выработке подготовительных, подэтажных, полевых или пройденных по соседнему пласту выработок или через скважины или шпуры, пробуренные из очистной выработки.
Нагнетание жидкости из подготовительных выработок
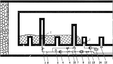
2.8. Основная технологическая схема нагнетания жидкости и расстановка оборудования приведены на рис.2.1. В случае невозможности бурения на всю высоту этажа скважины следует бурить из двух подготовительных выработок.
Рис.2.1. Технологическая схема высоконапорного нагнетания жидкости в угольный массив через скважины, пробуренные из подготовительной выработки
Технологическая схема высоконапорного нагнетания жидкости в угольный массив через скважины, пробуренные из подготовительной выработки

1 - гидрозатвор; 2 - вентиль разгрузочный; 4 - дозатор смачивателя; 5 - манометр; 6 - насосная установка; 7 - буровой станок; 8 - рукав напорный для жидкости; 9 - фильтр штрековый; 10 - расходомер; 11 - вентиль фланцевый
При наличии в пласте развитой системы гидропроводных трещин, по которым возможно вытекание нагнетаемой жидкости в прилегающие выработки, следует применять технологическую схему нагнетания с предварительным тампонированием пласта (рис.2.2.).
Рис.2.2. Технологическая схема нагнетания жидкости в угольный массив через скважины, пробуренные из подготовительной выработки, с предварительным тампонированием пласта
Технологическая схема нагнетания жидкости в угольный массив через скважины, пробуренные из подготовительной выработки, с предварительным тампонированием пласта

1 - гидрозатвор; 2 - вентиль разгрузочный; 4 - дозатор смачивателя; 5 - манометр; 6 - насосная установка; 7 - буровой станок; 8 - рукав напорный для жидкости; 9 - фильтр штрековый; 10 - расходомер; 11 - вентиль фланцевый; 12 - электросверло; 13 - насос для закачки тампонажного состава; 14 - емкость для тампонажного состава
При выемке угля щитовыми агрегатами на крутых пластах нагнетание жидкости должно производиться в подготавливаемую к выемке полосу угля (рис.2.3.).
Рис.2.3. Технологическая схема нагнетания жидкости в угольный массив при выемке угля щитовым агрегатом на крутых пластах
Технологическая схема нагнетания жидкости в угольный массив при выемке угля щитовым агрегатом на крутых пластах

1 - манометр; 2 - насосная установка; 3 - дозатор смачивателя; 4 - расходомер; 5 - фильтр штрековый; 6 - напорный рукав; 7 - вентиль фланцевый; 8 - вентиль разгрузочный; 9 - гидрозатвор; 10 - буровой станок; 11 - забойный водовод
2.9. Нагнетание жидкости должно осуществляться, как правило, с помощью высоконапорной насосной установки. Надработанные или подработанные угольные пласты могут увлажняться при давлении нагнетаемой жидкости 1,5-3,0 МПа. В этом случае нагнетание жидкости может производиться от пожарно-оросительного водопровода.
Перечень оборудования и рекомендуемые параметры увлажнения угля в массиве приведены в прилож.2 и 3.
2.10. При подходе очистного забоя на величину зоны опорного давления до подключений к пожарно-оросительному трубопроводу или насосу скважины, последняя отключается, а к трубопроводу или насосу подключается новая скважина.
2.11. Диаметр скважины должен составлять от 45 до 150 мм и соответствовать типу герметизатора (гидрозатвора).
2.12. Скважины должны буриться из откаточного (вентиляционного) штреков или из обоих штреков. При бурении скважин из одного штрека глубина их должна быть на 15 м меньше высоты этажа (подэтажа) или длины лавы, при бурении из обоих штреков - на 7,5 м меньше высоты половины этажа (лавы).
2.13. Скважины должны буриться по наиболее крепкой пачке пласта, параллельно очистной выработке.
2.14. При слоевой выемке угольных пластов должно производиться заблаговременное увлажнение сразу всех слоев через скважины, пробуренные из выработок одного или нескольких слоев. Опережение выемки первого слоя относительно последнего не должно при этом превышать 6 мес., а параметры нагнетания принимаются из расчета увлажнения всей вынимаемой этими слоями мощности пласта.
2.15. Расстояние между скважинами принимают в пределах 10-30 м, а герметизация скважин производится на глубине, равной эффективному радиусу увлажнения (5-15 м). Расстояние между скважинами, глубина герметизации уточняются при опытном нагнетании. Расстояния от скважины до плоскости забоя в конце процесса нагнетания не должно превышать 30 м.
2.16. Количество жидкости (м), которое необходимо подавать в скважину, определяется по формуле
, где:
- глубина скважины, м;
- глубина герметизации скважины, м;
- расстояние между скважинами, м;
- мощность пласта, м;
- плотность угля, т/м.
Количество жидкости уточняется по результатам опытного нагнетания.
2.17. Для предотвращения гидроразрыва пласта давление нагнетаемой жидкости не должно превышать указанных в таб.2.1. значений. Величина давления уточняется при опытном нагнетании.
Таблица 2.1
Предельные значения давлений нагнетания жидкости в пласты с углями различных марок, выхода летучих на горючую массу и коэффициентов крепости
| Марки углей | Выход летучих, % | Коэффициент крепости по Протодьяконову | Значения давления, исключающего гидроразрыв пласта, МПа |
| А, П/А | Менее 9 | 2,0-1,0 | До 30,0 |
| Т, ОС, частично К | 9-20 | 1-1,3 | 1,5-8,0 |
| К, частично Ж | 20-27 | 1,3 | 1,5-7,0 |
| Ж | 27-35 | 1,3-1,6 | 5,0-12,0 |
| Г, Д | Более 35 | 1,0-1,6 | 7,0-13,0 |
2.18. Нагнетание жидкости в пласт от оросительного трубопровода производится только для нисходящих или горизонтальных скважин, пробуренных из подготовительных выработок.
Возможность применения данного способа устанавливают путем опытного нагнетания жидкости в пласт. Темп нагнетания не должен превышать 10 л/мин, на одну скважину. При этом, если не обеспечивается в течение 1-2 суток темп нагнетания более 1 л/мин, то переходят на нагнетание воды в массив с помощью насосной установки.
Нагнетание жидкости из очистной выработки
2.19. При сплошной системе разработки, малом опережении подготовительных выработок и на пластах, имеющих сложную гипсометрию, предварительное увлажнение производится через шпуры, пробуренные из очистной выработки (рис.2.4). В данной схеме может быть предусмотрено нагнетание жидкости одновременно в верхней и нижней частях лавы или групповое нагнетание, при котором к одной насосной установке подключается несколько шпуров. При групповом нагнетании необходимо контролировать количество подаваемой жидкости в каждый шпур.
Рис.2.4. Технологическая схема нагнетания жидкости в угольный массив через шпуры, пробуренные из очистной выработки
Технологическая схема нагнетания жидкости в угольный массив через шпуры, пробуренные из очистной выработки

1 - гидрозатвор; 2 - вентиль разгрузочный; 4 - дозатор смачивателя; 5 - манометр; 6 - насосная установка; 8 - рукав напорный для жидкости; 9 - фильтр штрековый; 10 - расходомер; 11 - вентиль фланцевый; 12 - сверло; 13 - кран-тройник
2.20. Шпуры должны располагаться посередине мощности пласта. Если пласт состоит из нескольких пачек различной плотности, то шпуры бурят по пачке с более крепким углем. Если кровля или почва состоит из пород, которые теряют устойчивость при увлажнении, шпуры располагают от них на расстоянии, равном 2/3 мощности пласта.
В потолкоуступном забое шпуры располагаются в кутке уступа с восстанием на 5-12 градусов к линии простирания пласта. Расстояние между шпурами в потолкоуступной выработке принимают равным длине уступа.
2.21. Длина (глубина) шпуров выбирается, исходя из технологии выемки угля в очистной выработке, и принимается в пределах 1,8-5 м. Выемка угля до следующего цикла нагнетания осуществляется на длину шпура.
Расстояние между шпурами принимается в пределах 2-5 м, а глубина герметизации 1-2 м. Указанные параметры уточняются при опытном нагнетании.
2.22. Расход жидкости на один шпур определяется в соответствии с п.2.16, а давление - в соответствии с табл.2.1.
Организация работ и техника безопасности
2.23. Бурение и нагнетание жидкости в угольные пласты производят специальные бригады рабочих или специализированная организация, в обязанности которых входят: бурение шпуров или скважин, их очистка от буровой мелочи и герметизация, нагнетание жидкости, монтаж и переноска оборудования.
Рабочие, назначенные для ведения работ по нагнетанию жидкости в угольный массив, должны пройти обучение по программе, согласованной с МакНИИ и ВостНИИ и утвержденной техническим директором производственного объединения.
2.24. При нагнетании через шпуры в потолкоуступных выработках увлажнение должно производиться в периоды, когда другие работы в выработках не ведутся. Рабочие в этом случае должны находиться выше увлажняемой зоны, в которую нагнетается жидкость.
2.25. На скважины, пробуренные из подготовительных выработок, составляется акт, в котором указываются фактические параметры каждой скважины, отклонение их от проектных значений. Акт приемки-сдачи скважин, после их подключения к пожарно-оросительному трубопроводу или насосу, подписывается комиссией, в которую включаются представители подрядной организации и заказчика. Акт утверждается главным инженером шахты.
2.26. В случае прорыва жидкости из скважины (шпура) в соседнюю скважину (шпур) или в выработанное пространство нагнетание ее в данную скважину (шпур) прекращают и насосную установку переключают на следующую скважину (шпур).
2.27. Рабочий, выполняющий работы по нагнетанию жидкости через скважины, в начале и в конце смены должен записывать показания расходомера и манометра, а также фиксировать все остановки насоса и случаи появления жидкости в выработке, из которой осуществляется увлажнение.
2.28. На участке, который проводит работы по нагнетанию, должен вестись "Журнал контроля и учета работ по нагнетанию воды в пласт" (индекс формы III 11.8, код по ОтКУД 6201168, приложение 4).
2.29. При обнаружении неисправностей в насосной установке, гидрозатворе или водопроводной арматуре установка должна быть немедленно отключена и неисправность устранена.
2.30. После окончания нагнетания необходимо производить выпуск жидкости из восстающих скважин диаметром более 45 мм на крутых и крутонаклонных пластах с целью предотвращения ее прорыва при выемке угля.
2.31. Запрещается:
ремонтировать высоконапорные водопроводы, находящиеся под давлением;
устанавливать гидрозатворы в скважину или шпур и извлекать его из них под давлением жидкости;
находиться против устья скважин или шпуров в процессе нагнетания жидкости;
находиться против устья восстающей скважины при пуске воды;
эксплуатировать водопровод высокого давления при нарушении герметичности.
2.32. В условиях, где производится дегазация пластов, дегазационные скважины могут быть использованы для нагнетания жидкости в угольный массив после того, как обрабатываемый участок будет дегазирован. Увлажнение угля в массиве через дегазационные скважины должно производиться на расстоянии не менее 100 м до очистной выработки. На газоносных пластах дегазационная скважина, отключенная от дегазационного газопровода для увлажнения угля в массиве, должна быть вновь подключена к газопроводу на расстоянии не менее 100 м до лавы.